Operations

All of our solutions are very tightly engineered and completely under our control. We ship all of our software via RPM; and every 30 minutes systems run their Chef/orchestration.

Monitoring

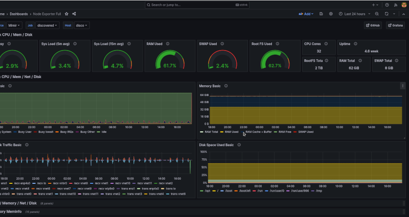
../_images/grafana.png

Monitoring Dashboard

We utilise the Grafana ecosystem to monitor all of our customer infrastructure, with most of our Products having dedicated Dashboards.

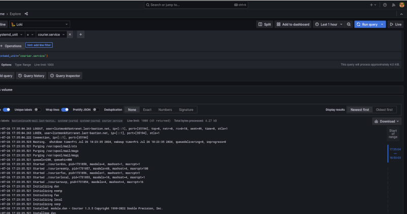
../_images/loki.png

Logging Dashboard

All system logs are remotely shipped into our Loki; where we can run all sorts of scripted and adhoc queries to get to the root cause of an issue.

We ship a comprehensive set of alerts for which our AlertManager does real-time management.

Incidents

All of our systems are Infrastructure as Code; so when there is an incident, a software development process is undertaken to get to resolution; this normally involves an Inspec control being written to prove the issue (and the resolution); then a new software release via our RPM/Entitlements (or a new version of a Chef artifact).